DMARC Reporting
DMARCeye transforms raw DMARC XML reports into clear, actionable insights, showing all email traffic and authentication results for your domain.

Key Benefits of DMARC Reporting with DMARCeye
DMARC reports contain valuable data about who’s sending email from your domain and how well messages are authenticated.
DMARC reports are delivered as complex XML files packed with raw data, IP addresses, and authentication details. For most users, understanding these files without the right tools is confusing, time-consuming, and often impossible to interpret accurately.
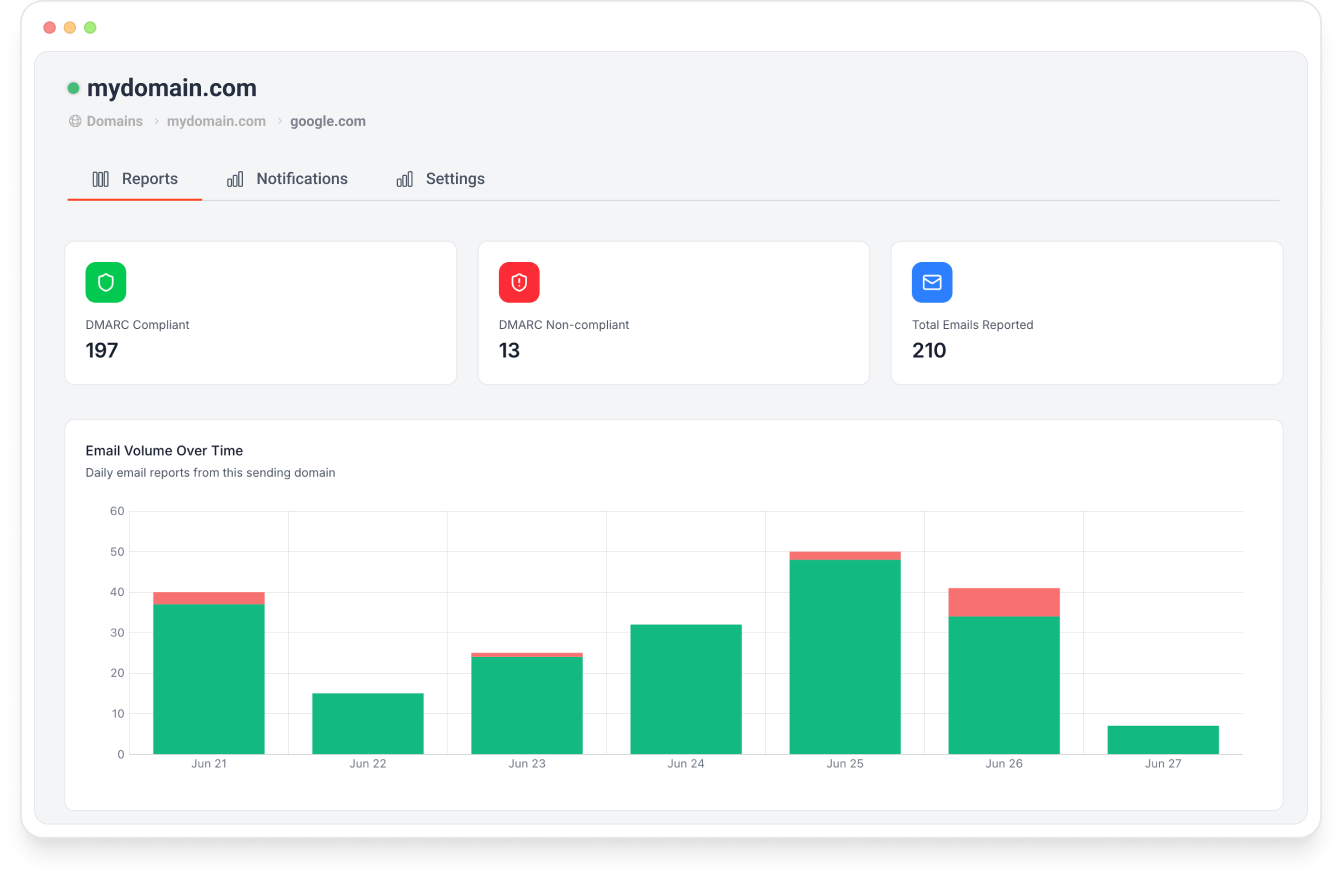
DMARCeye converts those raw XML files into clear, visual insights. Instantly see legitimate senders, detect spoofing, and monitor your domain’s email health — no technical expertise required.

-
Automated Data Collection
-
Clear, Visual Insights
-
Actionable Intelligence
-
Built for Everyone
DMARCeye gathers reports directly from all major email providers, parses XML data automatically, and keeps your dashboard updated in real time — no manual work required.
Complex XML files are turned into easy-to-read charts and summaries that show who’s sending on your behalf, which messages pass authentication, and where issues appear.
Our AI engine highlights risky senders, misconfigurations, and spoofing attempts — and provides clear guidance on how to fix them.
Whether you’re technical or not, DMARCeye makes email authentication simple. Save hours of manual effort and focus on improving security and deliverability with confidence.
Frequently Asked Questions
How do I get a DMARC Aggregate Report?
To receive DMARC aggregate reports, you first need to publish a DMARC record in your domain’s DNS. This record should include an rua tag that tells mail servers where to send the reports. Once published, major email providers like Gmail, Microsoft, and Yahoo will start sending reports automatically—usually within 24–48 hours.
How can I read DMARC Aggregate Reports?
DMARC aggregate reports are XML files that contain authentication data about all emails sent using your domain. While you can open them manually, they’re complex and difficult to interpret. Tools like DMARCeye automatically convert these XML files into clear, visual summaries showing which senders pass or fail DMARC, SPF, and DKIM checks.
What are the benefits of DMARC Aggregate Reports?
Aggregate reports help you understand who’s sending email on your behalf and whether those messages are properly authenticated. They allow you to:
-
Detect unauthorized or spoofed senders
-
Identify configuration errors in SPF and DKIM
-
Track authentication performance over time
-
Build confidence before enforcing stricter DMARC policies
How often are DMARC Reports sent?
Most inbox providers send DMARC aggregate reports once every 24 hours. The timing can vary depending on the provider’s reporting schedule and your domain’s email traffic volume.
What information is included in DMARC Aggregate Reports?
Each report includes:
-
The sender’s IP address and domain
-
The number of messages sent
-
SPF and DKIM authentication results
-
The overall DMARC pass/fail outcome
This data helps you see which sources are legitimate and which may need investigation or correction.
What’s the difference between DMARC Aggregate and Failure Reports?
Aggregate reports summarize daily authentication data for all messages from your domain.
Failure (forensic) reports, on the other hand, contain detailed information about individual emails that failed DMARC validation. However, failure reports are rarely sent by major providers due to privacy concerns, making aggregate reports the primary and most reliable source of insight.